Our Platform: Redefining ETRM
At Qualia, we empower energy and commodities traders with a modern, AI-powered platform designed to deliver speed, precision, and unparalleled flexibility. Our solution addresses the core challenges of legacy systems, enabling you to focus on what matters most: trading.


Unified Multi-Asset Class Management
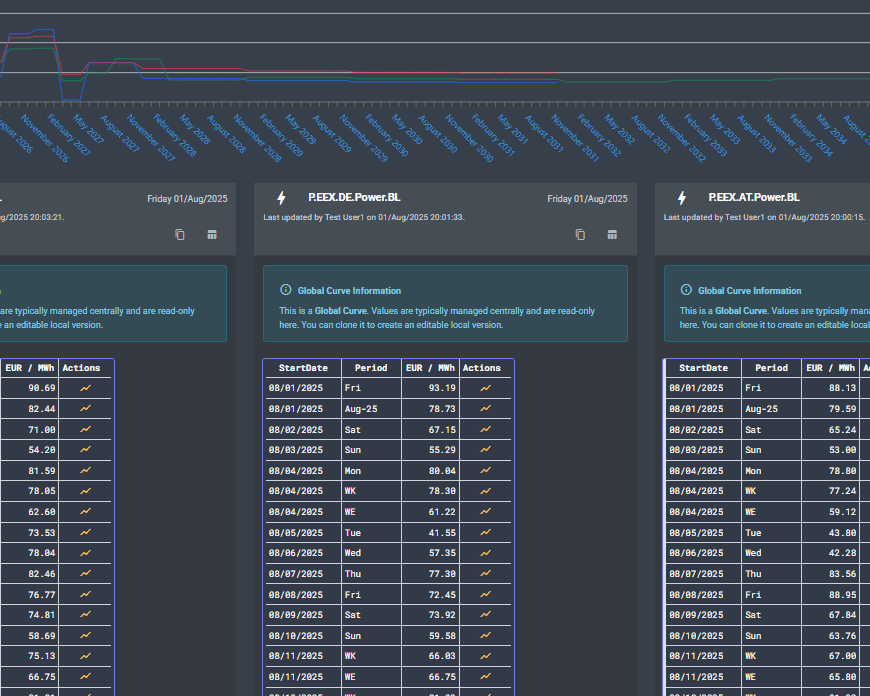
Gain a truly holistic view of your trading operations. Our platform provides a single pane to view all asset classes side-by-side, including FX, and a comprehensive range of base commodities globally. This enables comprehensive analysis and informed decision-making across a wider range of global exchanges and markets.
Rapid Deployment & Easy Management
Experience the power of same-day setup. Our self-service framework empowers your team to create, balance, and rebalance trading books dynamically, with full auditability. This agility allows you to respond instantly to market changes and optimise your strategies without delay.


Fund Management
Our platform offers dedicated support for fund management, providing the necessary tools to implement and manage your allocation strategies with precision and control.
10,000+
Contracts Supported
Unparalleled breadth and depth across all major global exchanges and OTC markets.
15+
Commodity Types
Support for a range of commodities, from energy to agricultural products and FX.
99%
Faster Go-Live
From an industry average of 4.5 months to same‑day launch.
5
Minute Changes
Instantly restructure books, curves & reports — no IT bottlenecks.
Core Features
We provide you with the building blocks to bring your business vision to life with immersive experiences — fast and without issues.

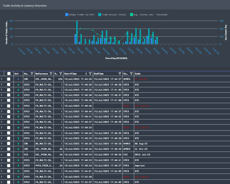
Trade Management
Seamlessly capture and manage trades across a vast range of asset classes, including energy, metals, and emissions. Our platform unifies your front-to-back office operations into a single-source solution, providing enhanced efficiency, accuracy, and complete control over your portfolio.
Real-time Position Management
Gain a clear, real-time view of your current and future positions across all markets and contracts, giving you the accurate exposure data needed for quick decision-making.

Real-time PnL
Track your profit and loss in real-time with live market data, providing accurate performance analysis and a clear view of your risk exposure.

Reconciliation
Seamlessly reconcile your internal books against Exchange and Clearning statements and broker reports, ensuring complete data integrity with ease.

Who We Serve
Qualia’s flexible architecture makes it the ideal fit for agile startups to global desks
Emerging Funds
Start trading same day with no upfront cost; keep capital working.
Specialised Desks
Deploy modular risk & reporting tools without overhauling existing systems.
Established Firms
Modernise legacy workflows, integrate seamlessly, reduce manual effort & risk.
Frequently Asked Questions
We offer a truly modular and transparent pricing model. You only pay for the specific functionality and commodity modules you need, with no hidden costs or expensive implementation fees. This allows you to scale your platform in line with your business growth and budget.
Our modern, cloud-native architecture and self-service design allow for a rapid go-live process. We can have your team fully operational and trading on the platform on the very same day, dramatically cutting down the months-long implementation projects typically associated with legacy systems.
Qualia is a modern, AI-powered, and cloud-native solution built to solve the key pain points of traditional systems. We eliminate the need for costly and time-consuming implementation projects, providing unparalleled speed to value. Our platform is flexible, intuitive, and designed to empower traders with real-time data and self-service capabilities, a stark contrast to the rigid, expensive, and outdated frameworks of legacy providers.
Yes! We support all common methods, including direct API connections for real-time data exchange, file transfers for batch processing, and even manual data loading. This flexibility allows us to seamlessly connect with your existing tools and workflows, making Qualia a central part of your ecosystem.
Our standard support operates from 9 am to 5 pm UK time, Monday to Friday, excluding bank holidays. All clients are assigned a dedicated Customer Support Manager from the outset to support them with any queries and to help them through their entire journey with Qualia. For clients requiring extended coverage, advanced 24/7 support is available upon request for an additional charge.
Interested in our software?
Get in touch for a personalised demo or to explore how Qualia can transform your trading.
© Copyright 2025 Qualia Technologies Limited. All rights reserved.







